Publisher Panel Overview: A Comprehensive Guide for Publishers

Publisher Panel Overview: A Comprehensive Guide for Publishers

Overview

Imagine you're running a publishing agency, a third-party lead generation partner for educational institutes. Now, wouldn’t you want to know if the leads you're sending are actually converting?
Well, welcome to the Publisher Panel by Meritto. Think of it as a rearview mirror, but only if the institute lets you install it.
The Publisher Panel by Meritto provides third-party lead partners (publishers/referrers) with visibility into the leads they generate for educational institutes. This guide explains how to access the panel, navigate it, apply filters, and interpret data.

One Login, One Portal, Unless Specified

If you're associated with multiple educational institutes using Meritto, you can usually access all of them with a single login, provided the institutes share the same Publisher Panel URL.

If an institute has provided a unique URL, that login is specific to that portal.

The same applies if you're managing multiple publisher identities.
 

Rule of thumb: One portal per URL, one login per user.


Once logged in, you’ll see two dropdowns:

  • Institute → The name of the educational institute you're associated with
  • Source → Your publisher identity (referrer/source name)

If you're connected to only one institute or source, the dropdown will show just one value.

Troubleshooting Dropdown Visibility

If something looks off when you log in:
 

What You See

What It Likely Means

All dropdowns are emptyYou're using the wrong Publisher Panel URL. Use the correct one shared by the institute.
Institute is visible, but Source is missingYou’re not mapped to the correct Publisher Source. The institute needs to update it in your user configuration.
Expected institute is missingEither you’re on the wrong URL, or the institute hasn’t granted you access yet.

Always confirm the URL with your partnered institute, and ensure they’ve set up your user with the right permissions.

Using Filters

After selecting the institute and source, use Advanced Filters to refine your view by:

  • Date range
  • Application status
  • Lead source/origin
  • Device type
    …and more

Click “Search” to load the filtered data.


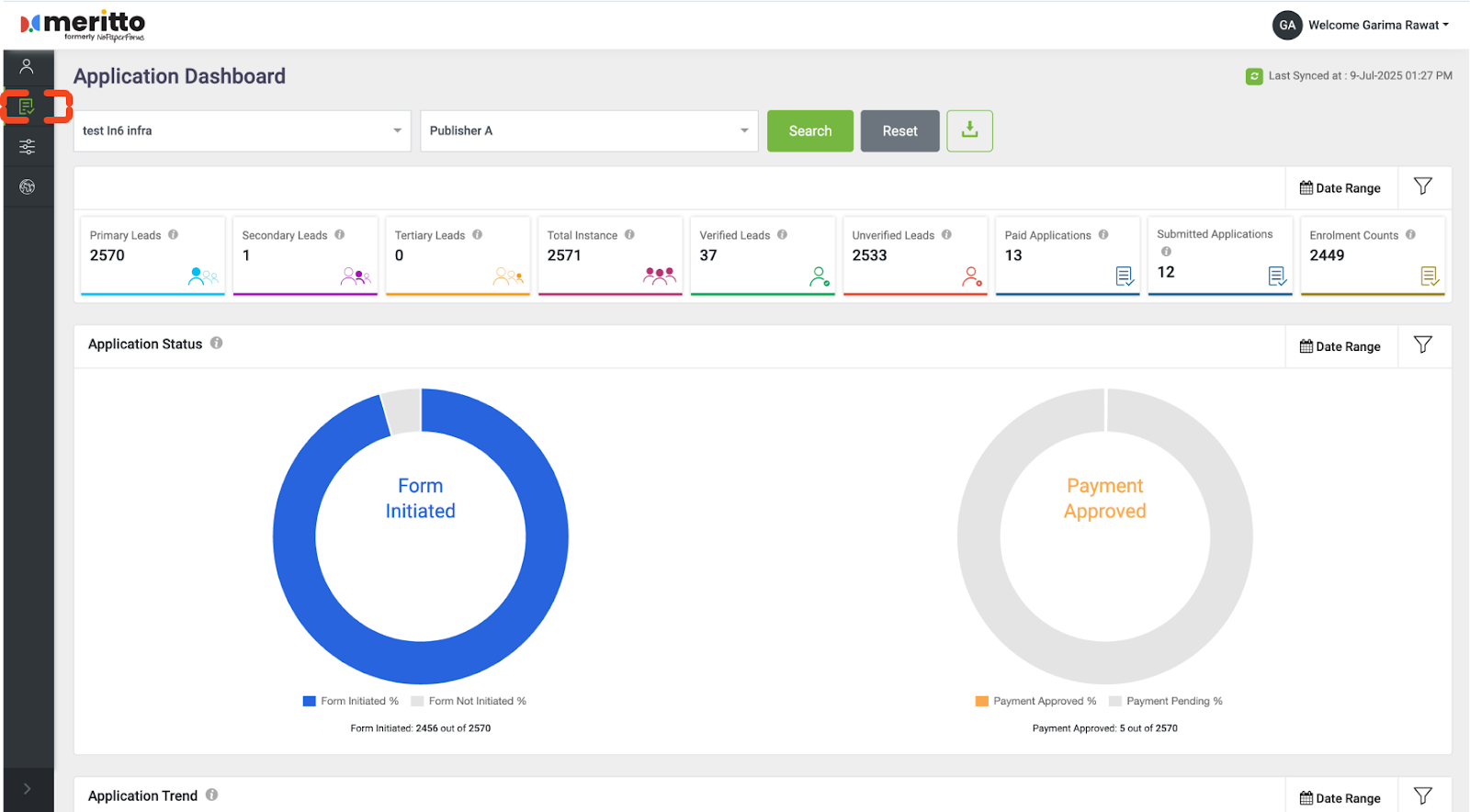
Metrics and Lead Details

You’ll now see:

  • A summary of key metrics
  • A detailed lead table view

Depending on permissions set by the institute, some lead details (email, phone) may appear masked.

How Date Filters Affect Metrics

Date filters influence specific metrics. Here’s how:

Date Filter

Metrics Affected

User Registration DateLead counts (Primary/Secondary/Tertiary), Verification status, Lead list
Payment Approval DateCount of Paid Applications
Application Submission DateCount of Submitted Applications
Enrollment DateCount of Enrollments



Customize View & Download Data

You can:

  • Add or remove columns from the lead view
  • Export the filtered data for further analysis

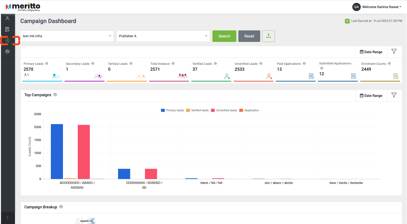
Additional Insights

You can also analyze:

Application-Wise Analysis


Campaign-Wise Performance

 

Geographical Analysis


 

These views provide better visibility into overall lead performance.

Common Issues to Check

If you're unable to see expected data, it may be due to:

  • Incorrect publisher or source mapping
  • Lead source not linked via Campaign Grouping
  • Access not granted by the institute
  • Using the wrong Publisher Panel URL

All visibility is controlled by the educational institute.

Troubleshooting & Support

If something seems off:

  • Contact the partnered educational institute first. They configure your access and are best positioned to help.
  • If they escalate to Meritto Support, they must include:
    • A screen recording of the issue
    • The Publisher Panel URL being accessed
    • The institute name and source name
    • Approximate date and time of the issue

Meritto support teams do not have direct access to publisher dashboards, so accurate inputs are essential for resolution.

Conclusion

The Publisher Panel offers powerful insights, but visibility depends on how it’s configured by the educational institute. Ensure the setup is accurate, and you'll get the clarity you need to drive your lead outcomes.


    • Related Articles

    • Understanding Publisher Panel in Meritto

      An Overview for Educational Institutes The Publisher Panel in Meritto is a feature designed to give third-party lead partners (i.e. publishers/referrers) visibility into the leads they generate for an educational institute. However, this access is ...
    • Impact of Campaign Grouping on the Publisher Panel

      “Campaign Grouping gives you control. But if you mess with source tag mappings, your partners fly blind.” What Is the Publisher Panel? The Publisher Panel is the restricted access dashboard designed for your external lead partners, aggregators, or ...
    • All About Publishers/Referrers in Campaign Grouping

      Overview It helps your marketing team to scale admissions by knowing which partners worked and which didn’t. What is a Publisher/Referrer? A Publisher/Referrer in Meritto's Campaign Grouping is a group of sources — like utm_source — that helps you ...
    • Publisher API Integration Settings and Process

      Overview Publisher API Integration in Meritto allows you to enable publishers, manage lead inflow, control lead quality, and validate test leads. This feature ensures that leads pushed by publishers follow defined quality standards and parameters, ...
    • All About Panel Assignment

      Overview The Panel Assignment feature in Meritto CRM streamlines the evaluation process by allowing you to assign evaluators to candidates efficiently. This ensures a structured and organized approach to candidate assessment, improving the overall ...